Skip to content

kuskoman/logstash-exporter

Folders and files

NameName
Last commit message
Last commit date

Latest commit

 
 
 
 
 
 
 
 
 
 
 
 
 
 
 
 
 
 
 
 
 
 
 
 
 
 
 
 
 
 
 
 
 
 
 
 
 
 
 
 
 
 
 
 
 
 
 
 
 
 
 
 
 
 
 
 
 
 
 
 
 

Repository files navigation

Logstash-exporter

codecov

Export metrics from Logstash to Prometheus. The project was created as rewrite of existing awesome application logstash_exporter, which was also written in Go, but it was not maintained for a long time. A lot of code was reused from the original project.

Important: V2 version of the application is currently in beta. It is recommended to use V1 version in production. It is still maintained and available under v1 branch. Make sure to check the Migration section before upgrading to V2.

Important: Because of limited workforces, this project is tested only against a single Logstash version. You can check the tested version in docker-compose.yml file. Using this exporter with other versions of Logstash may not work properly (although most of the metrics should work).

Usage

Running the app

The application can be run in several ways:

  • Using the binary executable as a standalone application (e.g., with systemd)
  • Using the Docker image
  • Using the Helm chart for Kubernetes deployments

For detailed deployment instructions, see:

Kubernetes Controller Mode

Logstash Exporter provides a Kubernetes Controller mode that can automatically discover and monitor Logstash instances running in Kubernetes. This mode works by:

  1. Watching Kubernetes resources (pods, services) with specific annotations
  2. Dynamically configuring the exporter to scrape metrics from these instances
  3. Automatically updating the monitored targets when resources are created, updated, or deleted

To use this mode:

  1. Deploy logstash-exporter with the Kubernetes controller enabled:

    logstash:
      kubernetes:
        enabled: true
        namespaces: ["default", "monitoring"] # Optional: specific namespaces to watch
        resources:
          pods:
            enabled: true         # Enable monitoring pods (default)
          services:
            enabled: true         # Enable monitoring services
  2. Set the appropriate RBAC permissions:

    serviceAccount:
      create: true
      enabled: true
    
    rbac:
      create: true
  3. Add annotations to your Kubernetes resources:

    For pods:

    metadata:
      annotations:
        logstash-exporter.io/url: "http://localhost:9600"
        # Optional auth credentials
        logstash-exporter.io/username: "user"
        logstash-exporter.io/password: "pass"

    For services (useful for clustered Logstash with stable endpoints):

    kind: Service
    metadata:
      annotations:
        logstash-exporter.io/url: "http://logstash-headless:9600"
    spec:
      selector:
        app: logstash
  4. The controller uses a separate Docker image (kuskoman/logstash-exporter-controller). If you need to specify a custom controller image:

    image:
      repository: "kuskoman/logstash-exporter"
      controllerRepository: "custom/logstash-exporter-controller"

For more details, see the Helm chart configuration.

Flags

The application supports the following flags:

  • -config: Path to the configuration file (default: config.yml). Takes precedence over EXPORTER_CONFIG_LOCATION environment variable.
  • -help: Show help message.
  • -version: Show semantic version.

Binary Executable

The binary executable can be downloaded from the releases page. Linux binary is available under https://github.com/kuskoman/logstash-exporter/releases/download/v${VERSION}/logstash-exporter-linux. The binary can be run without additional arguments, as the configuration is loaded from the .env file and environment variables.

Each binary should contain a SHA256 checksum file, which can be used to verify the integrity of the binary.

VERSION="test-tag" \
OS="linux" \
wget "https://github.com/kuskoman/logstash-exporter/releases/download/${VERSION}/logstash-exporter-${OS}" && \
wget "https://github.com/kuskoman/logstash-exporter/releases/download/${VERSION}/logstash-exporter-${OS}.sha256" && \
sha256sum -c logstash-exporter-${OS}.sha256

It is recommended to use the binary executable in combination with the systemd service. The application should not require any of root privileges, so it is recommended to run it as a non-root user.

Unstable (master) version

The unstable version of the application can be downloaded from the GitHub Actions. The latest successful build can be found under the Go application CI/CD workflow (already selected in the link). To download the binary, simply go to the link location, click on the latest successful build, and download the binary from the Artifacts section on the bottom of the page.

You are able to download artifact from any workflow run, not only master branch. To do that, go to GitHub Actions without master filter, select the workflow run you want to download artifact from, and download the binary from the Artifacts section.

Docker Image

The Docker image is available under kuskoman/logstash-exporter:<tag>. You can pull the image using the following command:

docker pull kuskoman/logstash-exporter:<tag>

You can browse tags on the Docker Hub.

The Docker image can be run using the following command:

docker run -d \
    -p 9198:9198 \
    -v $(pwd)/config.yml:/app/config.yml \
    kuskoman/logstash-exporter:<tag>
Unstable (master) image

The unstable version of the Docker image can be downloaded from the GitHub Container Registry. To pull the image from command line simply use:

docker pull ghcr.io/kuskoman/logstash-exporter:master

The Docker image can be run using the following command:

docker run -d \
    -p 9198:9198 \
    -v $(pwd)/config.yml:/app/config.yml \
    ghcr.io/kuskoman/logstash-exporter:master

Helm Chart

The Helm chart provides a Kubernetes deployment for Logstash Exporter. For detailed instructions, see the Helm Deployment Guide which includes:

  • Installation instructions
  • Prometheus integration
  • Multiple Logstash instances monitoring setup
  • High availability configuration
  • Security best practices
  • Troubleshooting tips

The chart's parameters are documented in its README.

Endpoints

  • /metrics: Exposes metrics in Prometheus format.
  • /healthcheck: Returns 200 if app runs properly and the connection with all logstash instanses is established.
  • /version: Gives the information about the logstash-exporter build in json format.
  • /*: Returns a 302 redirect to /metrics.

Configuration

The application is now configured using a YAML file instead of environment variables. An example configuration is as follows:

Important: The servers section got renamed to instances. The servers section is no longer supported.

logstash:
  instances:
    - url: "http://logstash:9600" # URL to Logstash API
      name: "local_logstash"      # Custom name for the Logstash instance (optional)
    - url: "https://logstash2:9600"
      name: "prod_logstash"       # Custom name for the Logstash instance
      tls_config:                 # TLS configuration for HTTPS connections
        ca_file: "/path/to/ca.pem"  # Path to custom CA certificate
        server_name: "logstash.internal"  # Override hostname for verification
        insecure_skip_verify: false  # Skip certificate verification (not recommended)
  timeout: 2s                     # HTTP timeout for Logstash API requests
server:
  host: "0.0.0.0"                 # Host on which the application will be exposed (default: all interfaces)
  port: 9198                      # Port on which the application will be exposed
  tls_server_config:              # TLS configuration for the exporter server
    cert_file: "/path/to/cert.pem"  # Path to TLS certificate
    key_file: "/path/to/key.pem"    # Path to TLS key
logging:
  level: "debug"                  # Log level (debug, info, warn, error)
  format: "text"                  # Log format (text, json)

All configuration variables can be checked in the config directory.

Previously the application was configured using environment variables. The old configuration is no longer supported, however a migration script is provided to migrate the old configuration to the new one. See more in the Migration section.

Migration

From v1 to v2

With Migration Script

  1. Backup Configuration: Save your existing .env file.
  2. Run Migration Script: Execute ./scripts/migrate_v1_to_v2.sh [path/to/.env]. If your .env is in the default location, simply run ./scripts/migrate_v1_to_v2.sh. You can use it via make: make migrate-v1-to-v2.
  3. Save New Configuration: Redirect output to new_config.yaml using ./scripts/migrate_v1_to_v2.sh.sh > config.yaml.
  4. Set EXPORTER_CONFIG_LOCATION: Update this environment variable to the path of config.yaml (or leave the default).
  5. Test Application: Ensure the application runs correctly with the new configuration.

Without Migration Script

  1. Backup Configuration: Keep a record of your current environment variables.
  2. Create YAML File: Manually create a config.yaml file following the new format.
  3. Transfer Settings: Copy values from your .env file or noted environment variables into the corresponding sections in new_config.yaml.
  4. Set EXPORTER_CONFIG_LOCATION: Point this environment variable to new_config.yaml.
  5. Test Application: Check if the application functions properly with the new configuration.

Building

Makefile

Available Commands

  • make all: Builds binary executables for all OS (Win, Darwin, Linux).
  • make run: Runs the Go Exporter application.
  • make run-controller: Runs the Go Controller application.
  • make run-and-watch-config: Runs the Go Exporter application with watching the configuration file.
  • make build-linux: Builds exporter and controller binaries for Linux.
  • make build-darwin: Builds exporter and controller binaries for Darwin.
  • make build-windows: Builds exporter and controller binaries for Windows.
  • make build-linux-arm: Builds exporter and controller binaries for Linux ARM.
  • make build-docker: Builds a Docker image for the Go Exporter application.
  • make build-docker-controller: Builds a Docker image for the Kubernetes Controller.
  • make build-docker-all: Builds both exporter and controller Docker images.
  • make build-docker-multi: Builds a multi-arch Docker image (amd64 and arm64) for the exporter.
  • make build-docker-controller-multi: Builds a multi-arch Docker image (amd64 and arm64) for the controller.
  • make clean: Deletes all binary executables in the out directory.
  • make test: Runs all unit tests (excludes e2e tests).
  • make test-coverage: Displays test coverage report (excludes e2e tests).
  • make e2e-prepare: Builds binary for e2e tests.
  • make e2e-run: Runs e2e tests (requires e2e-prepare first).
  • make e2e: Prepares and runs e2e tests.
  • make e2e-clean: Cleans e2e test artifacts.
  • make compose: Starts a Docker-compose configuration.
  • make wait-for-compose: Starts a Docker-compose configuration until it's ready.
  • make compose-down: Stops a Docker-compose configuration.
  • make verify-metrics: Verifies the metrics from the Go Exporter application.
  • make pull: Pulls the Docker image from the registry.
  • make logs: Shows logs from the Docker-compose configuration.
  • make minify: Minifies the binary executables.
  • make install-helm-readme: Installs readme-generator-for-helm tool.
  • make helm-readme: Generates Helm chart README.md file.
  • make helm-test: Run Helm unit tests.
  • make clean-elasticsearch: Cleans Elasticsearch data. The command may take a very long time to complete.
  • make clean-prometheus: Cleans Prometheus data.
  • make upgrade-dependencies: Upgrades all dependencies.
  • make migrate-v1-to-v2: Migrates configuration from v1 to v2.
  • make update-readme-descriptions: Update Makefile descriptions in main README.md.
  • make update-snapshots: Updates snapshot for test data and runs unit tests (excludes e2e tests).
  • make help: Shows info about available commands.

File Structure

The main Go Exporter application is located in the cmd/exporter/main.go file. The binary executables are saved in the out directory.

Helper Scripts

Application repository contains some helper scripts, which can be used to improve process of building, testing, and running the application. These scripts are not useful for the end user, but they can be useful for all potential contributors. The helper scripts are located in the scripts directory.

add_metrics_to_readme.sh

This script is used to add metrics table to the README.md file. Usage:

./scripts/add_metrics_to_readme.sh

create_release_notes.sh

This script is used to create release notes for the GitHub release. Used primarily by the CI workflow.

generate_helm_readme.sh

This script is used to generate Helm chart README.md file. The readme contains all the configuration variables from the values.yaml file.

install_helm_readme_generator.sh

This script is used to install readme-generator-for-helm tool. The tool is used to generate Helm chart README.md file. The script installs the tool under helm-generator directory.

verify_metrics.sh

This script is used to verify the metrics from the Go Exporter application. Can be used both locally and in the CI workflow.

./scripts/verify_metrics.sh

Testing process

The application contains both unit and integration tests. All the tests are executed in the CI workflow.

Unit Tests

Unit tests are located in the same directories as the tested files. To run all unit tests, use the following command:

make test

Integration Tests

Integration tests checks if Prometheus metrics are exposed properly. To run them you must setup development docker-compose file.

make wait-for-compose

Then you can run the tests:

make verify-metrics

Testing Standards

For consistency across the codebase, we follow a set of Testing Standards that outlines:

  • Test structure and naming conventions
  • Error handling patterns
  • Best practices for mocks and fixtures
  • Guidelines for specific test types

Contributors should review these standards before submitting pull requests.

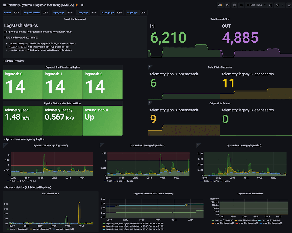
Grafana Dashboard

A Grafana Dashboard designed for metrics from Logstash-exporter on Kubernetes is available at grafana.com/grafana/dashboards/18628-logstash-on-kubernetes-dashboard/. This dashboard's JSON source is at excalq/grafana-logstash-kubernetes.

(If not using Kubernetes, change $pod to $instance in the JSON.)

Grafana Dashboard

Additional Information

This projects code was reviewed by Boldly Go in an awesome video, which in a huge way helped me to improve the code quality.

Contributing

If you want to contribute to this project, please read the CONTRIBUTING.md file.

Metrics

Table of exported metrics:

Name Type Description
logstash_exporter_build_info gauge A metric with a constant '1' value labeled by version, revision, branch, goversion from which logstash_exporter was built, and the goos and goarch for the build.
logstash_info_build counter A metric with a constant '1' value labeled by build date, sha, and snapshot of the logstash instance.
logstash_info_node counter A metric with a constant '1' value labeled by node name, version, host, http_address, and id of the logstash instance.
logstash_info_pipeline_batch_delay gauge Amount of time to wait for events to fill the batch before sending to the filter and output stages.
logstash_info_pipeline_batch_size gauge Number of events to retrieve from the input queue before sending to the filter and output stages.
logstash_info_pipeline_workers gauge Number of worker threads that will process pipeline events.
logstash_info_status counter A metric with a constant '1' value labeled by status.
logstash_info_up gauge A metric that returns 1 if the node is up, 0 otherwise.
logstash_stats_events_duration_millis gauge Duration of events processing in milliseconds.
logstash_stats_events_filtered gauge Number of events filtered out.
logstash_stats_events_in gauge Number of events received.
logstash_stats_events_out gauge Number of events out.
logstash_stats_events_queue_push_duration_millis gauge Duration of events push to queue in milliseconds.
logstash_stats_flow_filter_current gauge Current number of events in the filter queue.
logstash_stats_flow_filter_lifetime gauge Lifetime number of events in the filter queue.
logstash_stats_flow_input_current gauge Current number of events in the input queue.
logstash_stats_flow_input_lifetime gauge Lifetime number of events in the input queue.
logstash_stats_flow_output_current gauge Current number of events in the output queue.
logstash_stats_flow_output_lifetime gauge Lifetime number of events in the output queue.
logstash_stats_flow_queue_backpressure_current gauge Current number of events in the backpressure queue.
logstash_stats_flow_queue_backpressure_lifetime gauge Lifetime number of events in the backpressure queue.
logstash_stats_flow_worker_concurrency_current gauge Current number of workers.
logstash_stats_flow_worker_concurrency_lifetime gauge Lifetime number of workers.
logstash_stats_jvm_gc_collection_count counter Count of garbage collection runs for a given JVM memory pool.
logstash_stats_jvm_gc_collection_time_millis_total counter Total time spent running garbage collection for a given JVM memory pool.
logstash_stats_jvm_mem_heap_committed_bytes gauge Amount of heap memory in bytes that is committed for the Java virtual machine to use.
logstash_stats_jvm_mem_heap_max_bytes gauge Maximum amount of heap memory in bytes that can be used for memory management.
logstash_stats_jvm_mem_heap_used_bytes gauge Amount of used heap memory in bytes.
logstash_stats_jvm_mem_heap_used_percent gauge Percentage of the heap memory that is used.
logstash_stats_jvm_mem_non_heap_committed_bytes gauge Amount of non-heap memory in bytes that is committed for the Java virtual machine to use.
logstash_stats_jvm_mem_pool_committed_bytes gauge Amount of bytes that are committed for the Java virtual machine to use in a given JVM memory pool.
logstash_stats_jvm_mem_pool_max_bytes gauge Maximum amount of bytes that can be used in a given JVM memory pool.
logstash_stats_jvm_mem_pool_peak_max_bytes gauge Highest value of bytes that were used in a given JVM memory pool.
logstash_stats_jvm_mem_pool_peak_used_bytes gauge Peak used bytes of a given JVM memory pool.
logstash_stats_jvm_mem_pool_used_bytes gauge Currently used bytes of a given JVM memory pool.
logstash_stats_jvm_threads_count gauge Number of live threads including both daemon and non-daemon threads.
logstash_stats_jvm_threads_peak_count gauge Peak live thread count since the Java virtual machine started or peak was reset.
logstash_stats_jvm_uptime_millis gauge Uptime of the JVM in milliseconds.
logstash_stats_pipeline_dead_letter_queue_dropped_events counter Number of events dropped by the dead letter queue.
logstash_stats_pipeline_dead_letter_queue_expired_events counter Number of events expired in the dead letter queue.
logstash_stats_pipeline_dead_letter_queue_max_size_in_bytes gauge Maximum size of the dead letter queue in bytes.
logstash_stats_pipeline_dead_letter_queue_size_in_bytes gauge Current size of the dead letter queue in bytes.
logstash_stats_pipeline_events_duration gauge Time needed to process event.
logstash_stats_pipeline_events_filtered counter Number of events that have been filtered out by this pipeline.
logstash_stats_pipeline_events_in counter Number of events that have been inputted into this pipeline.
logstash_stats_pipeline_events_out counter Number of events that have been processed by this pipeline.
logstash_stats_pipeline_events_queue_push_duration gauge Time needed to push event to queue.
logstash_stats_pipeline_flow_filter_current gauge Current number of events in the filter queue.
logstash_stats_pipeline_flow_filter_lifetime gauge Lifetime number of events in the filter queue.
logstash_stats_pipeline_flow_input_current gauge Current number of events in the input queue.
logstash_stats_pipeline_flow_input_lifetime gauge Lifetime number of events in the input queue.
logstash_stats_pipeline_flow_output_current gauge Current number of events in the output queue.
logstash_stats_pipeline_flow_output_lifetime gauge Lifetime number of events in the output queue.
logstash_stats_pipeline_flow_queue_backpressure_current gauge Current number of events in the backpressure queue.
logstash_stats_pipeline_flow_queue_backpressure_lifetime gauge Lifetime number of events in the backpressure queue.
logstash_stats_pipeline_flow_worker_concurrency_current gauge Current number of workers.
logstash_stats_pipeline_flow_worker_concurrency_lifetime gauge Lifetime number of workers.
logstash_stats_pipeline_flow_worker_utilization_current gauge Current worker utilization.
logstash_stats_pipeline_flow_worker_utilization_lifetime gauge Lifetime worker utilization.
logstash_stats_pipeline_plugin_bulk_requests_errors counter Number of bulk request errors.
logstash_stats_pipeline_plugin_bulk_requests_responses counter Bulk request HTTP response counts by code.
logstash_stats_pipeline_plugin_documents_non_retryable_failures counter Number of output events with non-retryable failures.
logstash_stats_pipeline_plugin_documents_successes counter Number of successful bulk requests.
logstash_stats_pipeline_plugin_events_duration counter Time spent processing events in this plugin.
logstash_stats_pipeline_plugin_events_in counter Number of events received this pipeline.
logstash_stats_pipeline_plugin_events_out counter Number of events output by this pipeline.
logstash_stats_pipeline_plugin_events_queue_push_duration gauge Time spent pushing events into the input queue.
logstash_stats_pipeline_queue_events_count counter Number of events in the queue.
logstash_stats_pipeline_queue_events_queue_size gauge Number of events that the queue can accommodate
logstash_stats_pipeline_queue_max_size_in_bytes gauge Maximum size of given queue in bytes.
logstash_stats_pipeline_reloads_failures counter Number of failed pipeline reloads.
logstash_stats_pipeline_reloads_last_failure_timestamp gauge Timestamp of last failed pipeline reload.
logstash_stats_pipeline_reloads_last_success_timestamp gauge Timestamp of last successful pipeline reload.
logstash_stats_pipeline_reloads_successes counter Number of successful pipeline reloads.
logstash_stats_pipeline_up gauge Whether the pipeline is up or not.
logstash_stats_process_cpu_load_average_1m gauge Total 1m system load average.
logstash_stats_process_cpu_load_average_5m gauge Total 5m system load average.
logstash_stats_process_cpu_load_average_15m gauge Total 15m system load average.
logstash_stats_process_cpu_percent gauge CPU usage of the process.
logstash_stats_process_cpu_total_millis counter Total CPU time used by the process.
logstash_stats_process_max_file_descriptors gauge Limit of open file descriptors.
logstash_stats_process_mem_total_virtual gauge Total virtual memory used by the process.
logstash_stats_process_open_file_descriptors gauge Number of currently open file descriptors.
logstash_stats_queue_events_count gauge Number of events in the queue.
logstash_stats_reload_failures counter Number of failed reloads.
logstash_stats_reload_successes counter Number of successful reloads.

About

Prometheus exporter for Logstash written in Go

Topics

Resources

License

Contributing

Security policy

Stars

Watchers

Forks

Packages

 
 
 

Contributors 15